Pumping Coin is the Hottest Trending Word in Crypto? Don't Jump In... Run!
It's no secret that cryptocurrency markets are largely driven by hype, speculation, and social media trends. Recently, the meme coin JellyJelly has taken center
Not financial advice. DYOR.
Read full report
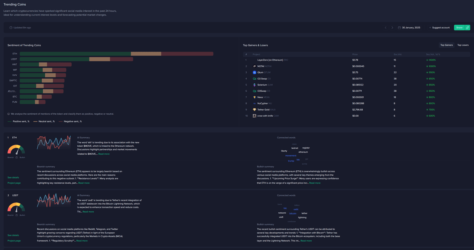
It's no secret that cryptocurrency markets are largely driven by hype, speculation, and social media trends. Recently, the meme coin JellyJelly has taken center stage, soaring in mentions across social media and landing atop Santiment's Top Trending Keywords Dashboard. But when the meme community's latest shilled coin starts trending, particularly in the very top spot on this dashboard, you may want to sit this one out...

JellyJelly gained massive attention in late January 2025, primarily due to its association with Venmo co-founder Sam Lessin and the buzz surrounding its listing on KuCoin. Like many meme coins that have launched into the crypto community's consciousness the past couple years, the rapid influx of investors pushed prices up significantly, making it the talk of the crypto space. But as history shows, this level of attention often signals the beginning of the end for a short-lived price pump.
This brings us to Santiment's Trending Keywords dashboard, where you will very often see altcoins atop the fastest rising list due to various decouplings and short-term pumps that manage to attract mainly novice retail traders. These traders are the main target of FOMO that many pump and dump groups aim for when pushing up an asset's price significantly in a short period of time.

Many don’t realize that by the time a token is trending, the earliest buyers are already cashing out, leaving latecomers holding the bag. In the case of JellyJelly, despite all the buzz, negative sentiment quickly overshadowed the excitement. Investors were pointing out key warning signs:
- Lack of any fundamental direction for the coin
- No known development activity
- Virtually all discussions were about the price
At the time of this writing, JellyJelly has plummeted from 0.063 in just 24 hours, a sharp -71% drop in a very short time period. And now that the altcoin has fallen, some investors were eyeing an entry at the $0.048 support level. But whether or not they are successful, assuming prices continue falling that low, this signals more of a gamble and desperation mentality, rather than optimism.
You can see how the social volume came out hot even before prices became available. But outside of a few very shortly successful dip attempts from the crowd, the ultimate result was money lost for many FOMO'ers:

Trading volume trends, smoothed in this chart, still illustrate the same level of interest that we saw in terms of discussions on social media:

Yes, there are still plenty of bullish investors arguing that big players (whales) are still holding onto their JellyJelly positions (though this is extremely difficult to prove). Rumors of an upcoming Coinbase listing, as well as excitement around developer updates, led some traders to see buying opportunities. However, history suggests that retail-driven pumps rarely translate to long-term success.
The harsh reality is that data from Santiment’s Trending Tokens research has demonstrated a clear pattern: coins that trend due to social media hype tend to collapse shortly afterward. A backtest simulation showed that buying these tokens as soon as they trend led to negative returns in over 50% of cases. Essentially, by the time you see a coin trending, the best entry points have already passed.
Interestingly, a short-selling strategy using Santiment’s data showed that betting against trending tokens resulted in 72.1% profitable trades over a 96-hour window. This aligns with the reality that most pump-driven tokens lose steam once retail investors get involved.
JellyJelly is just another case in a long history of pump-and-dump cycles in crypto. Whether it’s Dogwifhat (PEPE), or countless other meme coins (in particular, but not exclusively), the pattern remains the same:
- Early adopters buy in at low prices.
- Hype builds on social media.
- New investors pile in, pushing the price up.
- Early adopters sell at peak prices.
- The price crashes as demand dries up.
If you’re a crypto trader, before you decide to own a new speculative-driven coin, always ask yourself:
- Why is this token trending?
- Is there actual utility, or is this just hype?
- Are large investors (whales) still accumulating, or are they selling?
- Is the whale behavior just hearsay, or is there tangible proof?
Santiment’s Trending Tokens Dashboard has many use cases, but arguably its most helpful feature is detecting exit opportunities. The nature of crypto simply dictates that coins that are pumping (whether randomly, or for a more meaningful reason) are typically the ones that get discussed the most. By watching how price reacts after trending, traders can make more informed decisions instead of blindly jumping in.
JellyJelly’s sudden rise and fall is a valuable lesson for all investors. When a coin becomes the hottest topic in crypto, it’s usually too late to profit. Instead of chasing pumps, focus on projects with real value, strong fundamentals, and long-term growth potential. In the world of memecoins, it’s not the first ones in who lose—it’s the last ones left holding the bag.
The next time you see a coin skyrocketing, remember: If it’s trending, it’s probably too late. Don’t jump in… Run!
-----
Disclaimer: The opinions expressed in the post are for general informational purposes only and are not intended to provide specific advice or recommendations for any individual or on any specific security or investment product.
Not financial advice. DYOR.
